Wenodo - Power Insight Dashboard for Hospitality Business
Gain actionable insights into your hospitality business with Wenodo’s Power Insight Dashboard. Make data-driven decisions for improved operational performance. Wenodo offers a comprehensive suite of tools designed to empower hospitality and F&B operators with actionable insights into their business metrics.
Key Features:
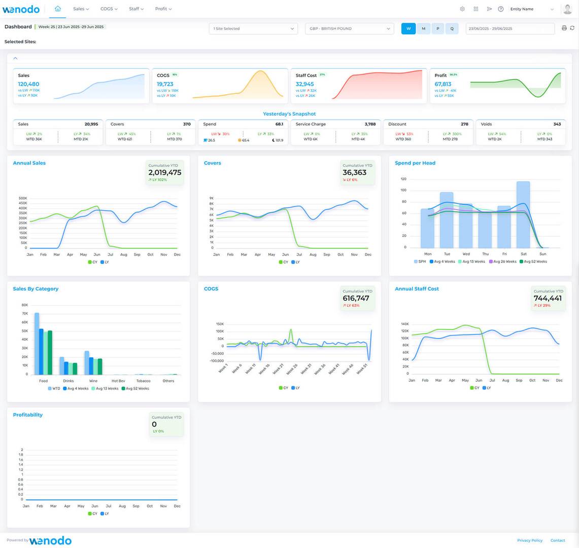
- Performance Dashboard: Unlock the full potential of powerful insights, real-time trends, and key performance indicators (KPIs) to stay ahead of the curve.
- Sales Insight: Seamlessly integrates with major EPOS providers, offering visually stunning graphs and reports to cover all critical aspects of your sales data.
- COGS Insight: Partners with popular inventory software solutions to provide a real-time overview of your inventory landscape, helping you optimize profitability.
- Staff Cost Insight: Monitor workforce expenses with visually appealing graphs and reports, ensuring cost control and staffing optimization.
- Weekly and Monthly P&L Analysis: Provides powerful and accurate P&L reporting, allowing dynamic adjustments to costs and targets.
Wenodo ensures that your business is not just efficient but also insight-driven, empowering you to stay in control of your costs and maximize your bottom line. Experience the power of precision and innovation in your business journey with Wenodo.