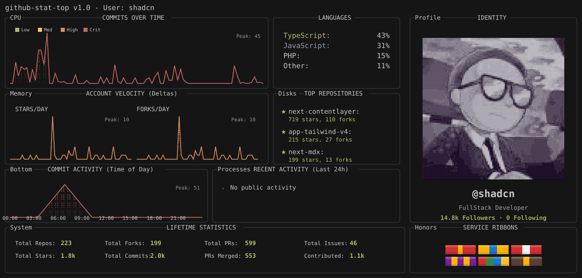
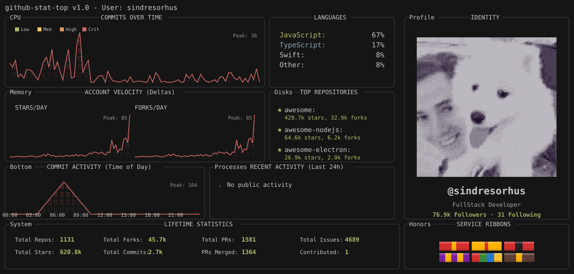
Turn your GitHub Readme into a Command Center. 🚀
Most stats look like trading cards. This looks like a system monitor. It visualizes dev activity as Linux resources:
• Commits = CPU Load (Spike graph)
• Growth = Memory Usage
• Top Repos = Mounted Disks
Features a retro, dithered aesthetic perfect for backend devs and Linux enthusiasts. 100% Free & Open Source.
Built with